Automated testing employs powerful validation solutions that thoroughly analyze complex software environments and execute detailed tests through iterations. This approach enables you to create, modify, and refine test scenarios, build test plans, design test execution cycles, and implement a wide range of testing functions. It might be in the different programming languages Java, C#, JavaScript, Python, Ruby etc. and testing frameworks. Many of them are Jira-supported projects.
Today, we will focus on the Jira test automation workflow, its setup, and effective maintenance. Let’s take a closer look at how it works.
Understanding Test Automation in Jira
— 🤔 Why do teams choose to integrate with Jira?
- Jira remains a stable market leader with no signs of losing its dominance.
- Atlassian has built a fairly good reputation over the years
- Many professionals are already familiar with its functionality
These eliminate the need for additional training, saving companies both time and money. As a result, Jira Atlassian & Confluence are often the preferred choices, which make cross-collaboration much easier within a software development team.
Similarly, choosing appropriate solutions for automated testing processes allows the testing of complex software faster and in more detail through iterations.
The process of Jira Test Automation involves the creation, editing, and detailing of user stories and linking them with tests. Moreover, sometimes it contains such important things as parts of test strategy, execution cycles, and integrates a powerful set of testing features into any project in Jira.
This gives testers more capabilities thanks to better tool integration, expanded visibility, and greater test coverage, which allows meeting the scale and complexity of the project.
Test Automation Integration with Jira
As we mentioned on top, Jira is used for project management, particularly for working with requirements and defect management. However, Jira does not have a built-in mechanism for automated tests. Therefore, managing them requires using additional plugins or integration with third-party solutions. XRay, Zephyr and TestRail — popular players on the market.
There are two approaches among Jira tools:
→ integration directly with automation plugins
→ using test management systems that enable interaction with automation tools
Thanks to tools that support integration, the powerful functionality of Jira can be effectively used for deep testing. Test management system testomat.io is a tool that brings together technical and non-technical specialists to collaborate on a single platform. It allows for effective management of both automated and manual testing, significantly increasing test automation coverage and contributing to the release of high-quality products. It creates an ideal workflow, with Jira even by running automated tests from Jira.
Top Benefits of Jira Automation Workflow for team of Testers 💡
- verifying requirement traceability in real-time mode
- testing multiple stages of product development
- accelerating release schedules
- effectively managing regressions
- progressively tracking progress
Jira test automation plugin
Integration with Testomat Advanced Jira Plugin allows automated testing teams to combine enterprise management-level testing, quality analytics, and monitoring with the Jira ecosystem to:
- Create test tasks.
- Link test cases with Jira tasks.
- Retrieve test requirements from Jira.
- Form, execute, and manage test cycles and sets, including on CI\CD.
- Manage defects and create reports about them.
- Track traceability.
- Use test metrics to analyze test results.
- Analyze Jira reports.
Even if you are not logged into TCMS testomat.io or its Jira Plugin, you can view tests and sets linked to a specific user story.

You also have the option to view the test coverage dashboard.

The QA manager can grant users different rights, such as Read-only users. Analytics, Reports and many other sensitive kinds of data are available to them, but they can not change any project data. In comparison, with competitive Jira-based TCMS — Testomat.io Read-only Users are free, so in total, the price is cheaper than buying seats for all team members. For instance, it is the well-known XRay or Zephyr Jira-based test management tool.

Of course, if extra features of the Jira test automation plugin become available, you need to Login into your account.
To know how the connection of your test project with Jira might be done follow our official Documentation. Also, it is described more in the first article from the following list:
Also read to this subject:
The Testomatio Jira plugin is designed for seamless integration with your projects. Thus, for it to function correctly, appropriate permissions are required. If you connect your project with a Jira project, it has read access to all tasks, so tests that can be attached to any Jira task will be displayed. Additionally, the plugin can record properties to store test data in the Jira repository associated with a specific task. Our test management solution helps you synchronize your manual and automated tests under one roof, including the Jira tool.
The biggest impact that’s been very gratifying is the change in the perception of the tools…Even the people that I couldn’t convince before…they use it now and won’t give it up!
Mike Rathwell of Modus Create,
Roblox’s Solution Partner
Discover more unique capabilities you can get
It is a bidirectional tool, allowing you to perform the same actions as from the CLI side with your automation tests, as well as from the test management system and Jira side. So, the capabilities are:
- Non-techies can run automated tests on CI\CD using a familiar tool if necessary without the assistance of Automation test engineers, only with a few clicks. They can Schedule Run on non-work time.
- Mixed Run allows unity auto and manual tests and executes them in one Run.

It is a unique feature. Select specific automated tests based on the Test Plan you determined in the previous step and execute them quickly as a checklist in the Manual Run directly in Jira.

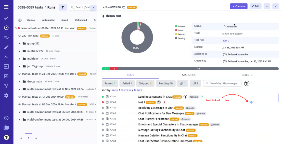
After test execution, whether performed in TCMS or Jira, the test results link is always in Jira, by following it you can see a detailed and visually colourful Report.


You can set up your project to automatically link failed tests to existing Jira issues or create new ones after finishing test execution. Create Jira Ticket manually you can also on a fly with TCMS UI.

Also, our team developed a powerful Jira Statistics Widget on the Analytics Dashboard to provide a central control so you can evaluate real-time insights on your test automation results. This widget helps QA teams, developers, and project managers track the requirement coverage, test status, defect status, identify trends, and make data-driven decisions about product readiness on the market.


Pay attention with the help of tags, labels, filters, and advanced TQL filtering, you can highlight the project parts of the project that require your focused attention.
It is important to note that Testomatio Jira Plugin does not perform any operations to update or delete Jira tasks, ensuring the integrity of your project data is preserved. For its operation, the plugin uses access to several Jira API endpoints, strictly limited to those necessary for its functionality, while adhering to high security and data protection standards.
For some your project from Jira side, you might need the next settings:
How to Test Jira Automation Rules?
During the automation rule setup, you can test it in advance before running it on real data.
Although Atlassian Cloud automation lacks a “test mode” feature, rules can be manually checked using the Manual from issue trigger. This allows you to run the rule manually through the issue detail view.
How to check automation rules
- Creating a rule. During setup, select the Manual trigger. If needed, you can configure access to restrict who can view and manually run this rule. If the option Ask for input when running the rule is selected, you can create a form that must be filled out before running the rule. Save the selected settings.
- Test automation tool testing in Jira. In Jira, open the required task and go to the Actions dropdown menu. Select the desired rule from the list – it will run automatically. In Confluence, go to the page (note that manual rules are not available for blogs) and click Automation or use the appropriate keyboard shortcut. Select the rule from the list – after that, it will start executing.
In this way, you will be able to reliably set up and use automation rules in Jira.
Future Trends in Jira Test Automation
One of the main areas of development in the future is the application of artificial intelligence. Here’s how you can successfully integrate AI/ML into your workflows:
- Choose the right tools. For example, with features such as test automation, predictive analytics, and real-time reporting.
- Train team members. Invest in acquiring technical and strategic knowledge for effective work with integrated technologies.
- Evaluate integration. Analyze effectiveness, gather feedback, and identify areas for improvement. Given the rapid development of AI testing tools, many shortcomings will be addressed in the near future.
Companies that are open to change and willing to invest resources in modern tools, processes, and talent development will have excellent prospects for creating high-quality software in a highly competitive environment.
Summary
Integrating automated testing with Jira changes the game for companies aiming to ensure high software quality in a competitive and dynamic environment. Thanks to the automated Testomatio Jira workflow, testers can effectively manage the design, planning, development, monitoring, and revision testing of projects directly on the Jira platform. Using an iterative approach, the testing tool matches each tested module with the corresponding task. This allows for a step-by-step assessment of the task’s progress and its readiness for release.
In total, by eliminating the barrier between testing and project management, the entire team gains improved control, a deeper understanding of processes, and the necessary flexibility to achieve project goals. As software complexity grows, implementing such integration solutions ensures the prioritization of quality, which contributes to user satisfaction and business success.